Testing with Postman
The following guide will go over the process of testing backend APIs with Postman. These APIs are automatically exposed via our backend SDK (/auth/*
path).
important
- Make sure that the Session Recipe is correctly setup in your backend
- For the examples given below we will be running our backend on domain
localhost
and port3001
- The Open API spec for the APIs being tested can be found here.
- Postman does cookie management on its own. So you don't need to manually set cookies on each request.
note
We recommend using cookie-based sessions while testing with Postman, to make use of the built-in cookie manager. This can be enabled by adding the "st-auth-mode: cookie"
request header during the sign up API call as shown below.
You do not need to do this in your frontend code since our SDK does this for you.
#
1. Create a new SessionWe will first test creating a new session and check that session tokens are set.
For example, in your backend API you can use the Session.createNewSession
function and check that the session tokens are set in the response through Postman.
- NodeJS
- GoLang
- Python
import express from "express";
import Session from "supertokens-node/recipe/session";
let app = express();
// in you backend
app.post("/create-new-session", async (req, res) => {
await Session.createNewSession(req, res, "test-user", {}, {})
res.send({
"message": "New user session created"
})
})
In Postman, set the request type to
POST
.In the Header tab, set key
st-auth-mode
with valuecookie
. This will advise the backend that you prefer cookie-based sessions. This can be overridden by backend settings, but it's respected by default.On a successful request, a new user session will be created, with session tokens being returned in the response.

You can see the session tokens set by the response by switching to the cookies tab

These cookies are:
sAccessToken
sRefreshToken
More information about these cookies can be found here
#
2. Session VerificationWe can also test APIs that require the user to be logged in.
For example, we have an API used to query user data with the verifySession
middleware as shown below.
- NodeJS
- GoLang
- Python
import express from "express";
import { verifySession } from "supertokens-node/recipe/session/framework/express";
import { SessionRequest } from "supertokens-node/framework/express";
let app = express();
// The following code snippet is an example API. You do not need to
// implement it in your app
app.post("/change-user-data", verifySession(), async (req: SessionRequest, res) => {
let userId = req.session!.getUserId();
// mutate some user data
res.send({
userId
})
})
import (
"encoding/json"
"net/http"
"github.com/supertokens/supertokens-golang/recipe/session"
"github.com/supertokens/supertokens-golang/supertokens"
)
// The following code snippet is an example API. You do not need to
// implement it in your app
func main() {
http.ListenAndServe(":3001", supertokens.Middleware(http.HandlerFunc(func(rw http.ResponseWriter, r *http.Request) {
// Handle your APIs..
if r.URL.Path == "/change-user-data" {
session.VerifySession(nil, func(w http.ResponseWriter, r *http.Request) {
sessionContainer := session.GetSessionFromRequestContext(r.Context())
w.WriteHeader(200)
w.Header().Add("content-type", "application/json")
bytes, err := json.Marshal(map[string]interface{}{
"userId": sessionContainer.GetUserID(),
})
if err != nil {
w.WriteHeader(500)
w.Write([]byte("error in converting to json"))
} else {
w.Write(bytes)
}
}).ServeHTTP(rw, r)
return
}
})))
}
# The following code snippet is an example API (fastapi). You do not need to
# implement it in your app
from supertokens_python.recipe.session.framework.fastapi import verify_session
from supertokens_python.recipe.session import SessionContainer
from fastapi import Depends
@app.post('/change-user-data')
async def change_user_data(session: SessionContainer = Depends(verify_session())):
_ = session.get_user_id()
# mutate some user data
# send response
- In Postman, set the request type to
POST
. - Set the URL to
http://localhost:3001/change-user-data
- In the Header tab, set key
rid
with valuesession
. - If you have the
antiCsrf
attribute set toVIA_TOKEN
in your backend SuperTokens config, then, in the Postman Header tab, set the key asanti-csrf
and value as theanti-csrf
token retrieved from the login response. - On a successful response, the response body will contain user data.
important
By default, for GET
APIs, you don't need to provide the anti-csrf
request header as anti-CSRF checks are only done in non-GET
APIs

In case you query the /change-user-data
API with an expired access token, you will get a 401
response with the message try refresh token
.

To generate new session tokens you can use the /auth/session/refresh
API as shown in the next section.
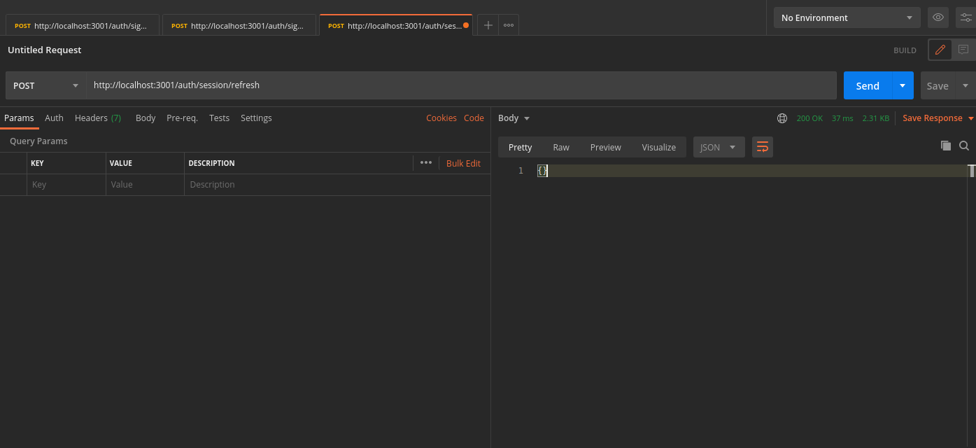
#
3. Refreshing Session TokensIn case your access token
expires you can call the /auth/session/refresh
api to generate a new access token
and refresh token
.
- In Postman, set the request type to
POST
. - Set the URL to
http://localhost:3001/auth/session/refresh
- In the Header tab, set key
rid
with valuesession
. - On a successful response, new session tokens will be set

You can see the new session tokens by switching to the cookies tab

#
4. LogoutThe /auth/signout
API will be used to invalidate the user sessions. This will clear the session cookies set in postman.
- In Postman, set the request type to
POST
. - Set the URL to
http://localhost:3001/auth/signout
- In the Header tab, set key
rid
with valuesession
. - On a successful response, the session tokens will be cleared from Postman, and from the database
